A Typescript project to demostrate how to work with all of this while keeping ultra fast speed:
- DDD & CQRS & Event Sourcing
- Dependency injection
- Mockless tests
- Unit, Integration and E2E testing
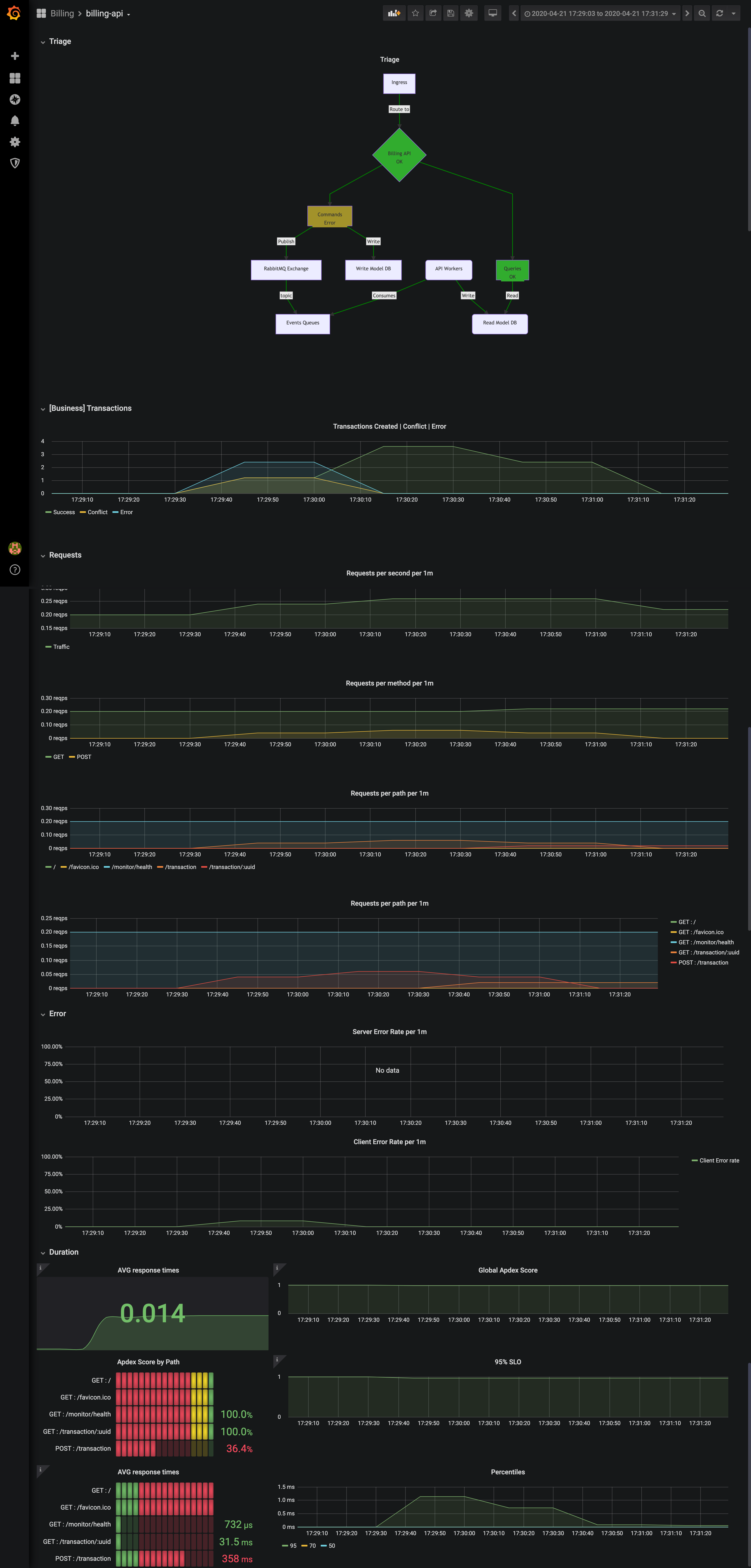
- Kubernetes + Helm + Prometheus + Custom metrics + Grafana
TODO
Jump into the documentation for in deep information
Requirements:
- Nodejs
- yarn
- Docker
- Docker Compose (sooner than later will be integrated on the docker cli)
Start the project:
yarn install && yarn dev- Billing API and Worker/s
- Postgres
- RabbitMQ
- Prometheus Operator
- Alert manager
- Grafana + built in BillingAPI Dasboard



